์ž‘์„ฑ์ผ

๐ŸŒ 2026๋…„ 03์›” 17์ผ ํ•ด์™ธ ์ฃผ์‹ ์‹œ์žฅ ๋งˆ๊ฐ ์ •๋ฆฌ | ๋ฏธ๊ตญ ์ผ๋ณธ ์œ ๋Ÿฝ ์ง€์ˆ˜

๐ŸŒ 2026๋…„ 03์›” 17์ผ ํ•ด์™ธ ์ฃผ์‹ ์‹œ์žฅ ๋งˆ๊ฐ ์ •๋ฆฌ

๐ŸŒ ์˜ค๋Š˜์˜ ํ•ด์™ธ ์ง€์ˆ˜

๐Ÿ‡บ๐Ÿ‡ธ ๋ฏธ๊ตญ

์ง€์ˆ˜ ์ข…๊ฐ€ ์ „์ผ๋Œ€๋น„ ๋“ฑ๋ฝ๋ฅ 
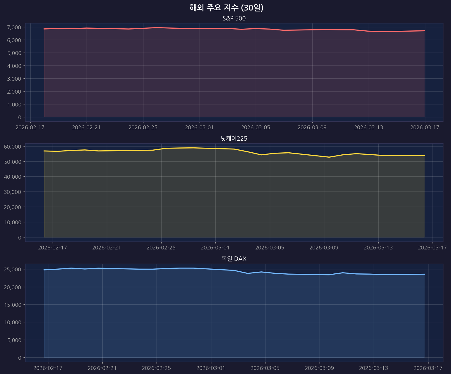
S&P 500 6,699.38 โ–ฒ 26.76 +0.40%
๋‚˜์Šค๋‹ฅ 22,374.18 โ–ฒ 62.20 +0.28%
๋‹ค์šฐ์กด์Šค 46,946.41 โ–ฒ 268.56 +0.58%

๐Ÿ‡ฏ๐Ÿ‡ต ์ผ๋ณธ

์ง€์ˆ˜ ์ข…๊ฐ€ ์ „์ผ๋Œ€๋น„ ๋“ฑ๋ฝ๋ฅ 
๋‹›์ผ€์ด225 53,751.15 โ–ผ 68.46 -0.13%
ํ† ํ”ฝ์Šค 105.18 โ–ฒ 0.00 +0.00%

๐Ÿ‡ช๐Ÿ‡บ ์œ ๋Ÿฝ

์ง€์ˆ˜ ์ข…๊ฐ€ ์ „์ผ๋Œ€๋น„ ๋“ฑ๋ฝ๋ฅ 
์œ ๋กœ์Šคํ†ก์Šค50 5,739.01 โ–ฒ 22.40 +0.39%
์˜๊ตญ FTSE 10,317.69 โ–ฒ 12.49 +0.12%
๋…์ผ DAX 23,564.01 โ–ผ 25.64 -0.11%

๐Ÿ“‰ ํ•ด์™ธ ์ฃผ์š” ์ง€์ˆ˜ ์ฐจํŠธ

ยท 30์ผ

ยท 1๋…„

ยท 3๋…„

๐Ÿš€ ๐Ÿ‡บ๐Ÿ‡ธ ๋ฏธ๊ตญ ๊ธ‰๋“ฑ Top 10 (Yahoo)

์ˆœ์œ„ ์ข…๋ชฉ๋ช… ๋“ฑ๋ฝ๋ฅ 
1 National Storage Affiliates Tru +30.03%
2 Nebius Group N.V. +14.96%
3 BitMine Immersion Technologies, +13.88%
4 BioCryst Pharmaceuticals, Inc. +13.14%
5 National Storage Affiliates Tru +11.87%
6 TeraWulf Inc. +11.86%
7 Forgent Power Solutions, Inc. +11.59%
8 Tower Semiconductor Ltd. +11.03%
9 BellRing Brands, Inc. +10.99%
10 Coupang, Inc. +10.84%

๐Ÿ“‰ ๐Ÿ‡บ๐Ÿ‡ธ ๋ฏธ๊ตญ ๊ธ‰๋ฝ Top 10 (Yahoo)

์ˆœ์œ„ ์ข…๋ชฉ๋ช… ๋“ฑ๋ฝ๋ฅ 
1 10x Genomics, Inc. -11.18%
2 VNET Group, Inc. -9.32%
3 PayPay Corporation – American D -8.47%
4 Fastly, Inc. -7.28%
5 Klarna Group plc -6.29%
6 Venture Global, Inc. -6.13%
7 Nutrien Ltd. -6.11%
8 Evolution Metals & Technologies -5.77%
9 Mosaic Company (The) -5.60%
10 CF Industries Holdings, Inc. -5.59%

๐Ÿ“ฐ ์˜ค๋Š˜์˜ ํ•ด์™ธ ์ฃผ์‹ ๋‰ด์Šค

๐Ÿ” ๋ฏธ๊ตญ์ฃผ์‹

๐Ÿ” ๋‚˜์Šค๋‹ฅ

๐Ÿ” S&P500

๐Ÿ” ๋‹›์ผ€์ด

๐Ÿ” ํ•ด์™ธ์ฃผ์‹


๋ณธ ๊ฒŒ์‹œ๊ธ€์€ ์ž๋™์œผ๋กœ ์ˆ˜์ง‘๋œ ์‹œ์žฅ ๋ฐ์ดํ„ฐ๋ฅผ ๊ธฐ๋ฐ˜์œผ๋กœ ์ž‘์„ฑ๋˜์—ˆ์Šต๋‹ˆ๋‹ค.
ํˆฌ์ž ํŒ๋‹จ์˜ ์ฑ…์ž„์€ ํˆฌ์ž์ž ๋ณธ์ธ์—๊ฒŒ ์žˆ์œผ๋ฉฐ, ๋ณธ ๊ธ€์€ ํˆฌ์ž ๊ถŒ์œ ๊ฐ€ ์•„๋‹™๋‹ˆ๋‹ค.