๐ 2026๋ 03์ 11์ผ ํด์ธ ์ฃผ์ ์์ฅ ๋ง๊ฐ ์ ๋ฆฌ
๐ ์ค๋์ ํด์ธ ์ง์
๐บ๐ธ ๋ฏธ๊ตญ
| ์ง์ | ์ข ๊ฐ | ์ ์ผ๋๋น | ๋ฑ๋ฝ๋ฅ |
|---|---|---|---|
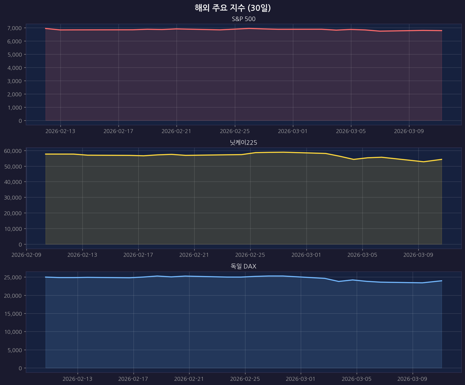
| S&P 500 | 6,781.48 | โฒ 41.46 | +0.62% |
| ๋์ค๋ฅ | 22,697.10 | โฒ 309.42 | +1.38% |
| ๋ค์ฐ์กด์ค | 47,706.51 | โฒ 204.96 | +0.43% |
๐ฏ๐ต ์ผ๋ณธ
| ์ง์ | ์ข ๊ฐ | ์ ์ผ๋๋น | ๋ฑ๋ฝ๋ฅ |
|---|---|---|---|
| ๋์ผ์ด225 | 54,248.39 | โฒ 1,519.67 | +2.88% |
| ํ ํฝ์ค | 105.18 | โฒ 0.00 | +0.00% |
๐ช๐บ ์ ๋ฝ
| ์ง์ | ์ข ๊ฐ | ์ ์ผ๋๋น | ๋ฑ๋ฝ๋ฅ |
|---|---|---|---|
| ์ ๋ก์คํก์ค50 | 5,837.17 | โฒ 151.97 | +2.67% |
| ์๊ตญ FTSE | 10,412.24 | โฒ 127.44 | +1.24% |
| ๋ ์ผ DAX | 23,968.63 | โฒ 377.60 | +1.60% |
๐ ํด์ธ ์ฃผ์ ์ง์ ์ฐจํธ
ยท 30์ผ

ยท 1๋

ยท 3๋

๐ ๐บ๐ธ ๋ฏธ๊ตญ ๊ธ๋ฑ Top 10 (Yahoo)
| ์์ | ์ข ๋ชฉ๋ช | ๋ฑ๋ฝ๋ฅ |
|---|---|---|
| 1 | Figure Technology Solutions, In | +21.29% |
| 2 | AXT Inc | +14.89% |
| 3 | NIO Inc. | +15.38% |
| 4 | VNET Group, Inc. | +14.71% |
| 5 | Maze Therapeutics, Inc. | +13.30% |
| 6 | BridgeBio Pharma, Inc. | +13.22% |
| 7 | Dyne Therapeutics, Inc. | +11.81% |
| 8 | Hycroft Mining Holding Corporat | +10.47% |
| 9 | SolarEdge Technologies, Inc. | +10.18% |
| 10 | Dianthus Therapeutics, Inc. | +9.71% |
๐ ๐บ๐ธ ๋ฏธ๊ตญ ๊ธ๋ฝ Top 10 (Yahoo)
| ์์ | ์ข ๋ชฉ๋ช | ๋ฑ๋ฝ๋ฅ |
|---|---|---|
| 1 | Garden Stage Limited | -18.49% |
| 2 | BioNTech SE | -17.88% |
| 3 | Centene Corporation | -15.97% |
| 4 | Fair Isaac Corporation | -10.83% |
| 5 | Enlight Renewable Energy Ltd. | -10.63% |
| 6 | CRISPR Therapeutics AG | -10.17% |
| 7 | Applovin Corporation | -7.70% |
| 8 | Paramount Skydance Corporation | -7.69% |
| 9 | Beta Technologies, Inc. | -7.37% |
| 10 | Thomson Reuters Corp | -7.01% |
๐ฐ ์ค๋์ ํด์ธ ์ฃผ์ ๋ด์ค
๐ ๋ฏธ๊ตญ์ฃผ์
- ์ผ์ฑยทSK ์์ฌ์ฃผ ์๊ฐ ์ ์ธโฆ๊ฐ๋ฏธ ํฌ์์์๊ฒ ‘์ฃผ๊ฐ ์์น ๊ธฐ๋๊ฐ’ ์ ํธ (Wed, 11 Mar 2026)
- [์ท!] “ํธ๋ผํ ์๋ค์ด๋ ๊น์ ์ ๋ธ ๊ฒฐํผ์ํค์” (Wed, 11 Mar 2026)
- S&P 0.2% ํ๋ฝโฆ์ด๋ ์ ์์ ์ ๊ฐ ๋กค๋ฌ์ฝ์คํฐ ์ฅ์ธ ์ง์[๋ด์๋ง๊ฐ] (Wed, 11 Mar 2026)
- ๋ค์ค์ด๋ฎจํ , 5๋ 1 ์ฃผ์๋ณํฉ์ผ๋ก ๊ธฐ์ ๊ฐ์น ์ ๊ณ (Wed, 11 Mar 2026)
- 80๋ฌ๋ฌ๋ ์ ๊ฐ+์์ฌ์ฃผ ์๊ฐโฆ์ผ์ ใSKํ๋ ์ค๋๋ ๋ธ๊น (Wed, 11 Mar 2026)
๐ ๋์ค๋ฅ
- ์ด๋ ์ ์ ๋ณ์์ ๋ด์์ฆ์ ํผ์กฐโฆ์ ๊ฐ๋ 11% ๊ธ๋ฝ (Wed, 11 Mar 2026)
- ์ ์ ์ข ๋ฃ๋ผ๋ ์ ๊ฐ ๋ถ์ ์ง์ ์ฐ๋ ค, ๋ฏธ์ฆ์ ๋์ค๋ฅ ์ ์ธ ์ผ์ โ(์๋ณด) (Wed, 11 Mar 2026)
- ์ ๊ฐ ๋กค๋ฌ์ฝ์คํฐ์ ๋ด์์ฆ์ ์ถ๋ โฆ์๋น๋์๋ 1.7%โ[์์คํธ๋ฆฌํธin] (Wed, 11 Mar 2026)
- ๊ตญ์ ์ ๊ฐ, ‘๋ผ์ดํธ ํดํ๋’์ ๋๋ฐ๋ค 80๋ฌ๋ฌ๋ (Wed, 11 Mar 2026)
- ๋ฏธ๊ตญ ๋ด์์ฆ์ ํผ์กฐ ๋ง๊ฐโฆ์ ์ ์กฐ๊ธฐ ์ข ์ ๊ฐ๋ฅ์ฑยทํธ๋ฅด๋ฌด์ฆ ๋ด์ ์ํ… (Wed, 11 Mar 2026)
๐ S&P500
- ็พ๊ตญ๋ฐฉ โ์ค๋ ๊ฐ์ฅ ๊ฒฉ๋ ฌํ ๊ณต์ตํ ๊ฒโฆ์์ ํ ํจ๋ฐฐํ ๋๊น์ง ์ ๋ฉ์ถ๋ค… (Wed, 11 Mar 2026)
- Itโs the Music You Hear All Day, Without Ever Noticing (Wed, 11 Mar 2026)
- ์ค๋๋ฐ โS๊ณตํฌโ, ๊ณจ๋ ํ์ 4์ฃผโฆ 100๋ฌ๋ฌ ๋ ์ฑ์ฅ๋ฅ 0.3%P ํ๋ฝ (Wed, 11 Mar 2026)
- ๊ณ ์ ๊ฐยท๊ณ ํ์จ์ ‘S๊ณตํฌ’ ํ์ฐโฆ์ธ์์ ๊ณ ๊ฐ๊ฒฉ์ธ์ ์๋ ฅ ์ปค์ง๋ค (Wed, 11 Mar 2026)
- ๋ ์จ “ํํ ๋ฐ์ํ๋” ์์ธ9๋ยท๋ถ์ฐ12๋โ๋ด๊ฝ ๊ฐํ์์ (Wed, 11 Mar 2026)
๐ ๋์ผ์ด
- ํํ, โ7,000๋ฌ๋ฌ ์ ๊ธฐ์ฐจโ๋ก ์ธ๋ ๊ณต์ตโฆ ์์์ ๋ณดํธ๋ฌด์ญ์ด ํค์ด โ… (Wed, 11 Mar 2026)
- ์ฑ์ฅ ์ ์ฑ ์๋ ๊ฑฐ๋ ๆฅ์ ๋ถ, 17๊ฐ ๋ถ์ผ ์ง์ ํด ์ง์ค ํฌ์ (Wed, 11 Mar 2026)
- ไธญ ๋งฅ์ค์ฐ, 5์ต ๋ฌ๋ฌ ํฌ์ ํด โ์ฐจ์ธ๋ ํ์๊ดโ ํ๋ก๋ธ์ค์นด์ดํธ ์ฅ๋น ๊ณต… (Wed, 11 Mar 2026)
- ํธ๋ฅด๋ฌด์ฆ ๋ด์ ํด์ ๋ด์์ฆ์ ๋นํธ์ฝ์ธ ๊ตญ์ ์ ๊ฐ ” ํธ๋ผํ ํํธ ํญ๋ฐ” (Wed, 11 Mar 2026)
- [์ค๋์ ๊ฒฝ์ ๋ด์ค] ํธ๋ผํ ํ๋ง๋์ 6%์ฉ ๊ธ๋ฑ๋ฝโฆ์ญ๋๊ธ ‘ํ๊ธฐ์ฆ ์ฅ์ธ… (Wed, 11 Mar 2026)
๐ ํด์ธ์ฃผ์
- ์๋ฒ๋ฆฐ ์ ๋ชฝ์๋ SK, ์์ฌ์ฃผ ์ ๋ ์๊ฐ[biz-ํ๋ฌ์ค] (Wed, 11 Mar 2026)
- [๋ง์ผ์ธ] โ๋ผ์ ํ๋งค์ค๋จ ์ฌํโ ๋ฒ์จ ์์๋โฆ์ฌ๋ชจ๋์ถ ๋๊ด ๋์ํด์ผ (Wed, 11 Mar 2026)
- [๋ฐ๊ทผ์ข ์นผ๋ผ] ์ ๊ฐ 110๋ฌ๋ฌยทํ์จ 1,500์ยท๋ฌผ๊ฐ 1.1%P, ์ค๋ฌผ ๊ฒฝ์ ‘๋ณตํฉ… (Wed, 11 Mar 2026)
- [GAM] ๋ค์ด์์์ค โ CIDP ์น๋ฃ์ ํ๋ ๋ฐ๊ฟ 3์ ‘์กฐ๊ธฐ GO ๊ฒฐ์ ’ (Wed, 11 Mar 2026)
- [GAM] ๋ค์ด์์์ค โก ์ฌ์ ์ต๊ณ ๊ฐ ๊ฒฝ์ ์ ์๊ฐ ๋ชฉํ๊ฐ ์ํฅ ๋ฆด๋ ์ด (Wed, 11 Mar 2026)
๋ณธ ๊ฒ์๊ธ์ ์๋์ผ๋ก ์์ง๋ ์์ฅ ๋ฐ์ดํฐ๋ฅผ ๊ธฐ๋ฐ์ผ๋ก ์์ฑ๋์์ต๋๋ค.
ํฌ์ ํ๋จ์ ์ฑ
์์ ํฌ์์ ๋ณธ์ธ์๊ฒ ์์ผ๋ฉฐ, ๋ณธ ๊ธ์ ํฌ์ ๊ถ์ ๊ฐ ์๋๋๋ค.