
🌍 2026년 03월 21일 해외 주식 시장 마감 정리
🌍 오늘의 해외 지수
🇺🇸 미국
| 지수 |
종가 |
전일대비 |
등락률 |
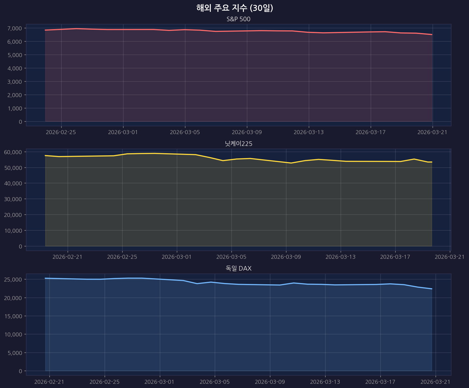
| S&P 500 |
6,506.48 |
▼ 118.22 |
-1.78% |
| 나스닥 |
21,647.61 |
▼ 504.81 |
-2.28% |
| 다우존스 |
45,577.47 |
▼ 647.68 |
-1.40% |
🇯🇵 일본
| 지수 |
종가 |
전일대비 |
등락률 |
| 닛케이225 |
53,372.53 |
▼ 1,866.87 |
-3.38% |
| 토픽스 |
105.18 |
▲ 0.00 |
+0.00% |
🇪🇺 유럽
| 지수 |
종가 |
전일대비 |
등락률 |
| 유로스톡스50 |
5,501.28 |
▼ 112.55 |
-2.00% |
| 영국 FTSE |
9,918.33 |
▼ 386.97 |
-3.76% |
| 독일 DAX |
22,380.19 |
▼ 1,122.06 |
-4.77% |
📉 해외 주요 지수 차트
· 30일

· 1년

· 3년

🚀 🇺🇸 미국 급등 Top 10 (Yahoo)
| 순위 |
종목명 |
등락률 |
| 1 |
Planet Labs PBC |
+25.48% |
| 2 |
Polestar Automotive Holding UK |
+20.14% |
| 3 |
York Space Systems Inc. |
+19.17% |
| 4 |
SolarEdge Technologies, Inc. |
+13.29% |
| 5 |
Venture Global, Inc. |
+10.64% |
| 6 |
SM Energy Company |
+8.25% |
| 7 |
Accelerant Holdings |
+6.32% |
| 8 |
Talos Energy, Inc. |
+5.81% |
| 9 |
Par Pacific Holdings, Inc. Comm |
+5.81% |
| 10 |
PBF Energy Inc. |
+5.32% |
📉 🇺🇸 미국 급락 Top 10 (Yahoo)
| 순위 |
종목명 |
등락률 |
| 1 |
Super Micro Computer, Inc. |
-33.32% |
| 2 |
Applied Optoelectronics, Inc. |
-14.11% |
| 3 |
Vicor Corporation |
-13.46% |
| 4 |
Vistra Corp. |
-12.64% |
| 5 |
Flowco Holdings Inc. |
-11.29% |
| 6 |
ViaSat, Inc. |
-10.99% |
| 7 |
Talen Energy Corporation |
-10.91% |
| 8 |
Constellation Energy Corporatio |
-10.90% |
| 9 |
Mosaic Company (The) |
-9.96% |
| 10 |
Bloom Energy Corporation |
-9.94% |
📰 오늘의 해외 주식 뉴스
🔍 미국주식
🔍 나스닥
🔍 S&P500
🔍 닛케이
🔍 해외주식
본 게시글은 자동으로 수집된 시장 데이터를 기반으로 작성되었습니다.
투자 판단의 책임은 투자자 본인에게 있으며, 본 글은 투자 권유가 아닙니다.